Возможно ли сделать так что бы размеры в чертежах деталей и сборок проставлялись от определенного начала координат?
То есть, нужно что бы последовательность была примерно такая:
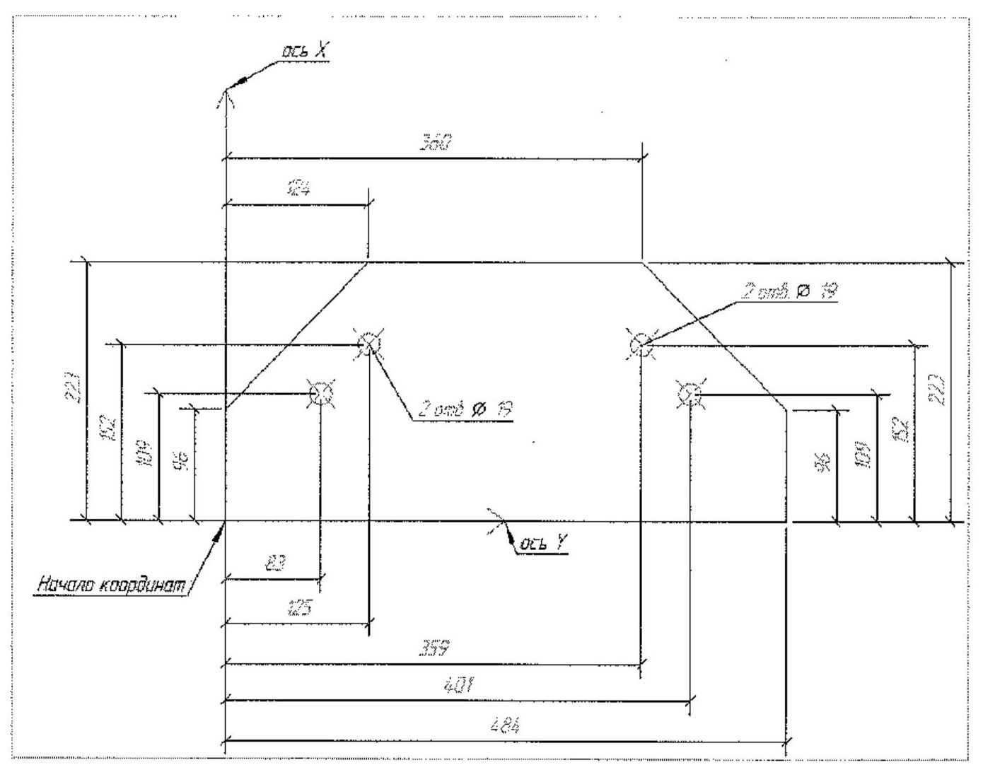
1. Указываем деталь
2. Указываем на ней точку начала координат
3. Указываем оси X и Y
4. На чертеже автоматически проставляются размеры до вершин контура детали и центров отверстий.
Простановка размеров в чертежах Tekla Structures
Простановка размеров в чертежах Tekla Structures
Заранее спасибо.
Константин.
Константин.
Re: Простановка размеров в чертежах
Спасибо за ответ.
К сожалению нет, не подойдет.
1. Цепочка размеров получается в одну линию, а хотелось бы что бы для каждого размера была своя.
2. Каждую точку нужно выбирать вручную, а хотелось бы что бы это происходило автоматически.
Похоже, что стандартными средствами это не сделать.
Возможно существует какой-нибудь плагин для этого?
Реально ли вообще его написать?
К сожалению нет, не подойдет.
1. Цепочка размеров получается в одну линию, а хотелось бы что бы для каждого размера была своя.
2. Каждую точку нужно выбирать вручную, а хотелось бы что бы это происходило автоматически.
Похоже, что стандартными средствами это не сделать.
Возможно существует какой-нибудь плагин для этого?
Реально ли вообще его написать?
Заранее спасибо.
Константин.
Константин.
Re: Простановка размеров в чертежах
Я не знаю, кажется с этим ничего нельзя поделать, но, может кто-нибудь еще знает как это сделать....1. Цепочка размеров получается в одну линию, а хотелось бы что бы для каждого размера была своя.
Я бы сказал, “вам с шашечками или ехать?“ Если не пройдет, придется в рукопашную.
Ну, у меня то происходит автоматически...2. Каждую точку нужно выбирать вручную, а хотелось бы что бы это происходило автоматически.
Re: Простановка размеров в чертежах
Как автоматически? Сначала же в ручную нужно указать все точки, только потом размер до них проставится.2. Каждую точку нужно выбирать вручную, а хотелось бы что бы это происходило автоматически.
Ну, у меня то происходит автоматически...
Точки же сами тож не распознаются.
Просто когда в модели 2-3 тысячи деталей, время на эту операцию уходит весьма-весьма ...
Заранее спасибо.
Константин.
Константин.
Re: Простановка размеров в чертежах
Не понял.. Можно же настроить чтобы при создании чертежа детали создавались размеры... У меня так-при создании чертежа детали она уже образмерена...Как автоматически? Сначала же в ручную нужно указать все точки, только потом размер до них проставится.
Точки же сами тож не распознаются.
Сочуствую...Просто когда в модели 2-3 тысячи деталей, время на эту операцию уходит весьма-весьма ...
Re: Простановка размеров в чертежах
расскажите пожалуйста более подробно: зачем проставлять целую кучу размеров к каждой точке отдельно?commi писал(а):Спасибо за ответ.
К сожалению нет, не подойдет.
1. Цепочка размеров получается в одну линию, а хотелось бы что бы для каждого размера была своя.
2. Каждую точку нужно выбирать вручную, а хотелось бы что бы это происходило автоматически.
Похоже, что стандартными средствами это не сделать.
Возможно существует какой-нибудь плагин для этого?
Реально ли вообще его написать?
«Есть только две бесконечные вещи: Вселенная и глупость. Хотя насчет Вселенной я не вполне уверен.» А. Эйнштейн
Re: Простановка размеров в чертежах
Это специфика завода: рабочие в цехе не понимают когда идет одна цепочка с нарастающим итогомmeart писал(а): расскажите пожалуйста более подробно: зачем проставлять целую кучу размеров к каждой точке отдельно?
Заранее спасибо.
Константин.
Константин.
phpbb3 styles
Кто сейчас на конференции
Сейчас этот форум просматривают: нет зарегистрированных пользователей и 4 гостя

